Zentralverriegelung auf Beifahrerseite plötzlich mit Problem (BMW-E24-Forum)

Holger Lübben, (vor 272 Tagen) @ Go4Gold

Hi!

Vorab eine Zusatzinfo zur Erklärung.
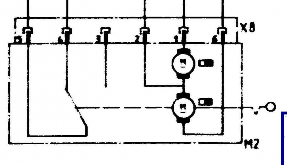
Dein Wagen hat eine Entriegelungssperre. Im Stellmotor auf der Beifahrerseite befinden sich zwei Motoren. Einer bewegt das Gestänge zum verschließen der Tür hoch und runter und mit dem anderen wird bei aktivierter Sperre (und verschlossener Tür) das Getriebe des ersten Motors blockiert.

Es gibt hier zwei Möglichkeiten:

1) Das Getriebe für die reguläre Funktion ist defekt / "fest". Das passiert wenn z.B das Getänge der Tür schwergängig läuft

2) Die Entriegelungssperre ist bei geöffneter Tür aktiv und blockiert das Getriebe. Diesen Zustand sollte es aber eigentlich nicht geben.

Wenn es tatsächlich Problem 2 ist, dann funktioniert etwas nicht richtig. Das kann das Steuergerät sein oder der zuständige Taster in der Fahrertür. Du solltest in dem Fall unbedingt das komplette ZV-System prüfen bevor du den Motor wieder einbaust. Wenn eine fehlerhafte Entriegelungssperre dir den Motor bei verschlossener Tür blockiert, dann krigeste die Tür vermutlich nicht mehr auf ohne die Türverkleidung zu beschädigen.

Einen Schaltplan der ZV hatte ich schon mal hier gepostet:
ZV Schaltplan

Alternativ hatte ich in der Vergangenheit schon mal beschrieben wo man die Schaltpläne bei BMW herunter laden kann.

Hier der Ausschnitt mit dem Motor:

[image]

Falls du da extern Spannung drauf gibst, dann achte a) auf eine Strombegrenzung und b) gib immer nur sehr kurze Impulse drauf. Die Motoren haben keine Endanschläge.

Gruß Holger


gesamter Thread:

 RSS-Feed dieser Diskussion